Yes, the Connect: Educator module provides ability to view minutes read and strategy progress in the Student Profile and the Reading Practice Targets and Strategies menus. First, we will show how to find this information on the student profile:
In Connect: Educator, navigate to the Students tab on the left menu
Find the student you want to view and click on their name in the table
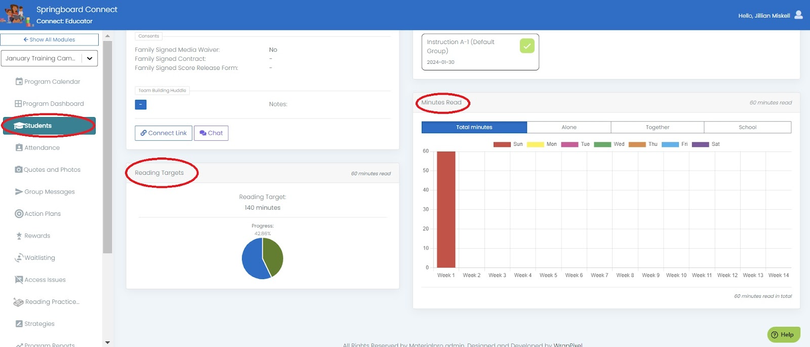
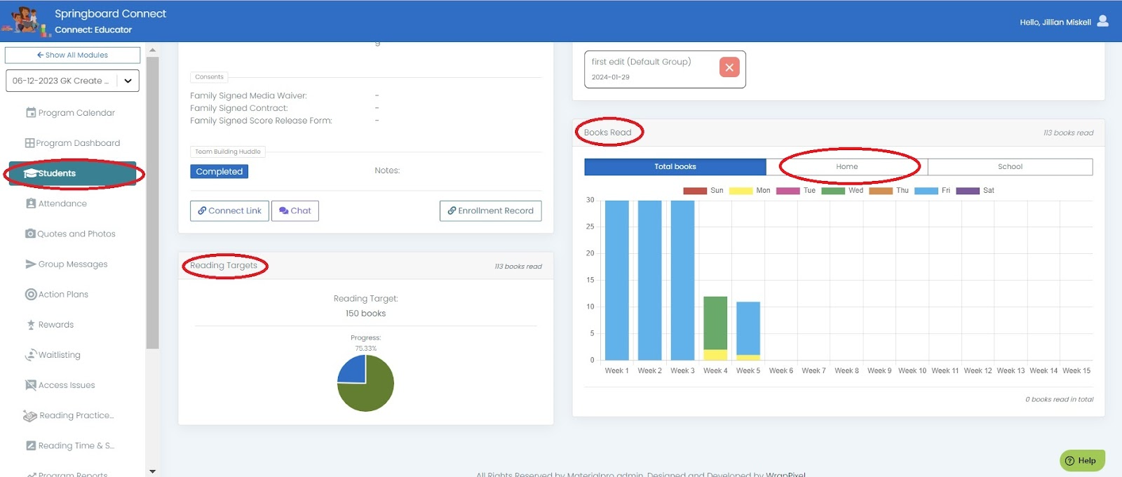
You will be redirected to the Student profile where you can see Strategy Progress, Minutes Read or Books Read, and progress to RPT if your session is anchoring to RPT’s for goal setting
Student Profile - Strategy Progress
Student Profile - Minutes Read Bar Chart & RPT Progress Circle Chart
Student Profile - Reading Practice Targets - Books Read Bar Chart & RPT Progress Circle Chart
Student Profile - Assessments
If your session is using Reading Practice Targets, you can also view minutes or books read on the Reading Practice Targets tab in Connect by selecting the tab.
Reading Practice Targets - Minutes Read
Reading Practice Targets - Books Read
Was this article helpful?
That’s Great!
Thank you for your feedback
Sorry! We couldn't be helpful
Thank you for your feedback
Feedback sent
We appreciate your effort and will try to fix the article





